Kubernetes > Clusters
When we click on Kubernetes module the default Clusters tab is opened.
1.Clusters:
The Clusters tab provides an overview of the clusters, their nodes, and resource allocation. This allows users to monitor cluster health, node details, and performance metrics.

a cluster is a set of machines (nodes) that work together to run containerized applications in a managed and scalable way. here in the clusters table it will show the cluster information and the status of the cluster. And when click on one cluster it will give the node details by the cluster.

Node is a physical or virtual machine in a Kubernetes cluster that runs containerized applications. Each node is part of the cluster and is responsible for executing workloads assigned by the Kubernetes control plane. When click on the node it will display the Node details, Cpu & Memory usage , and pods for that node.

Pods are the smallest and most basic deployable units that run on Nodes. displays the individual pods that run on nodes.

2.Workloads:
The Workloads tab provides an overview of the deployed workloads within a cluster. It shows essential details such as workload names, their status, and performance metrics. The table displays a list of workloads running in the selected Kubernetes cluster. Once a workload is selected, the detailed information for that workload will be displayed. Pod By Workload shows the individual Pods running under the selected workload. CPU Usage: Displays the percentage of CPU utilized over time. Memory Usage: Tracks memory consumption trends for the workload.

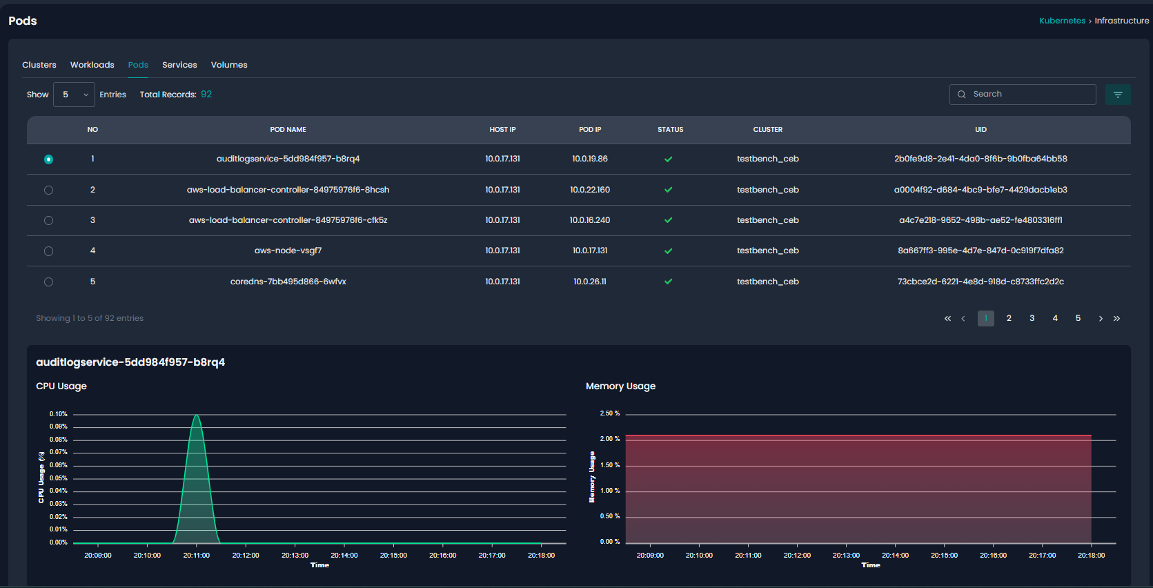
3.Pods:
The Pods tab provides a detailed view of all active Pods running in the cluster. It helps users monitor individual Pods, their resource usage, and status across different nodes. Pods table shows all running Pods in the selected cluster. Once a Pod is selected, detailed performance metrics are displayed.

4.Services:
The Services tab provides an overview of all services running in the cluster. Kubernetes Services expose and manage network access to a set of Pods, enabling communication between different components within and outside the cluster.

5.Volumes:
The Volumes tab provides an overview of all persistent storage volumes associated with running Pods. Kubernetes Volumes ensure that data persists beyond the lifecycle of individual containers, enabling stateful workloads. The table displays all allocated volumes in the cluster. This helps to monitor storage health, manage persistent data, and optimize Kubernetes volume utilization efficiently.

Was this article helpful?
That’s Great!
Thank you for your feedback
Sorry! We couldn't be helpful
Thank you for your feedback
Feedback sent
We appreciate your effort and will try to fix the article