The Network Treeology page provides the visualization of your network hierarchy, allowing you to easily comprehend and manage your network structure. With an intuitive tree-like representation, you can navigate through different levels of your network, from overarching segments to individual devices. Quickly identify dependencies, spot anomalies, and ensure the stability and scalability of your network infrastructure.
Navigate to Network Overview > Network Treeology.
The Network Treeology page is displayed. and the default Asset tab is displayed.
1.Asset:
This provides a hierarchical representation of all connected assets within a specific subnet, visually mapping their relationships and status. It categorizes devices such as servers, workstations, network appliances, and specialized devices, displaying their connectivity in a structured manner. The interface distinguishes between online and offline assets, allowing users to quickly assess network health. Each device type is represented by an icon, indicating whether it is a computer, router, switch, camera, or printer. Users can filter assets based on different categories like network hardware or access points, making it easier to analyze specific sections of the network. The layout helps in monitoring active connections, identifying offline devices, and troubleshooting potential network issues efficiently.

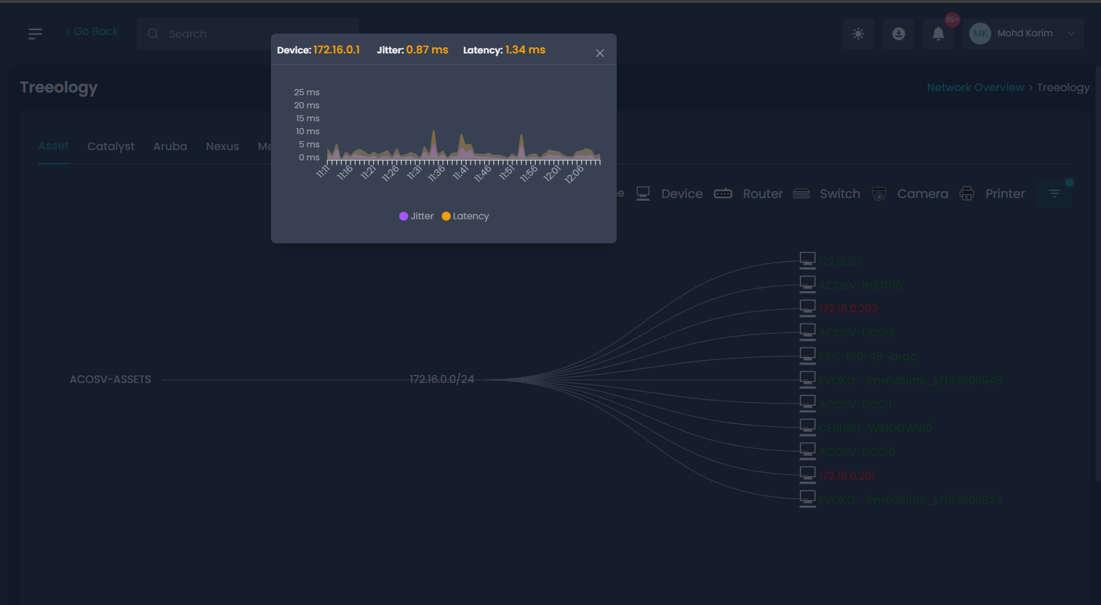
Clicking on an active asset in the Treeology view opens a detailed performance window displaying key network metrics, including jitter and latency. The jitter value represents variations in packet delay, while latency indicates the time taken for data to travel, both measured in milliseconds. This provides insight into network stability, helps to monitor performance, detect anomalies, and troubleshoot potential connectivity issues efficiently.
Display same for Catalyst, Aruba, Nexus as Assets. It will display the active and inactive devices and when we click on active device it will show the Jitter and Latency.
Meraki

When clicking on an active device it will display detailed port status window appears, displaying information about virtual and physical ports.

When clicking on a specific port number in the Virtual Port , a detailed traffic flow diagram appears. This visualization provides an overview of inbound and outbound traffic for the selected port.

This Physical Port view provides a detailed status report of network traffic and connectivity for each physical port on the selected device. 
Access Point: shows same as Meraki and displays the active and inactive devices.
Was this article helpful?
That’s Great!
Thank you for your feedback
Sorry! We couldn't be helpful
Thank you for your feedback
Feedback sent
We appreciate your effort and will try to fix the article